The Gather, Swarm! event is now behind us. It was the first-ever for the team behind Swarm to meet with the community in the metaverse and to present what they have up their sleeves for the following year. Although they only had less than an hour to deliver everything from the state of the network to what challenges and exciting developments lie ahead, they did indeed deliver.
If you’ve missed it, you can watch the entire event here.

In 2022 Swarm will be feature-complete
Kicking off the event was the team lead, Viktor Tron. He likened Swarm’s 2021 mainnet launch to a birth of a child and a landmark moment for the network. And for 2022, plans are even bigger: “2022 is when Swarm will become feature-complete in terms of its underlying DISC (Distributed Store of Chunks) component and storage incentives for node operators” Viktor announced.
Swarm’s network now offers a solid experience
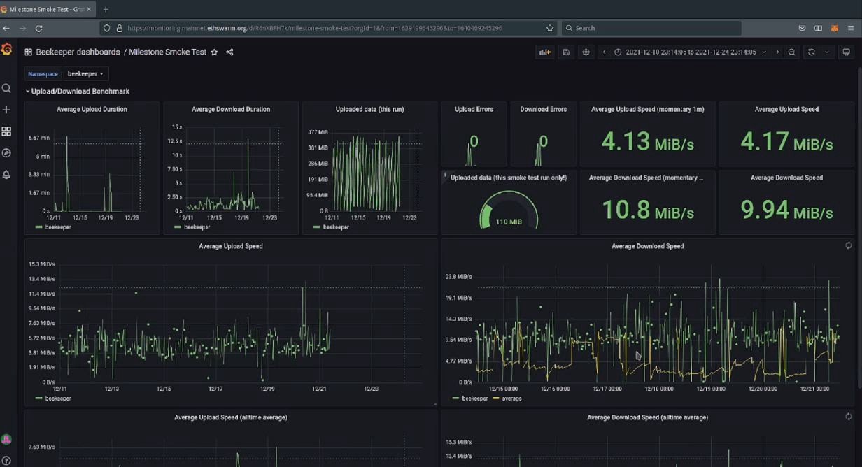
Following this upbeat announcement, it was time for Elad Nachmias, Swarm’s developer track lead, to present the state of the network. “This has been a year of constant learning for us,” Elad pointed out. Maintaining a decentralised mainnet involving real funds and hardware was uncharted territory, so they needed to constantly adapt and learn. His team is now putting the majority of effort into consistently improving the network experience.
Elad’s team’s ceaseless work in the last six months has also transformed the Swarm network from stuttering to a really stable one. “We’re seeing really nice results with speeds somewhere between 0.5 and 2 MB/s. To some, that may not seem much, but for those that are familiar with the technical difficulties of getting something like Swarm right will understand that it is an incredibly complex task,” he concluded.

Incentives for storing data are coming
Swarm’s research lead, Rinke Hendriksen, took the proverbial baton from Elad and dove into what’s in store for incentives and node operators in 2022. Going by his words, 2022 will be the year for Swarm node operators. “The goal for me and my team in 2022 is to enable node operators to earn BZZ directly for storing content on the network,” Rinke explained. This is a major upgrade from the current state where node operators only earn BZZ from serving data.
This means a more predictable source of revenue for node operators and more nodes in the network. This will, in turn, make the network much more resilient to censorship and increase its capacity, he explained.
Since this is a completely novel problem to solve, it will take some time to get it right. “But we’re in a pretty good position to solve this problem and are progressing at quite a nice pace,” he concluded.
Simplified hosting of unstoppable content on Swarm
Next up was the head of Swarm’s JS team, Attila , to show the audience how to host unstoppable content in Swarm with the help of currently available products:
- Bee
- Gateway
- Swarm-CLI
- Chrome extension
- Dashboard
- Bee-JS
The team simplified hosting and accessing content on Swarm through the introduction of bzz.link functionality. This allows you to host your content on a simple address that looks something like https://swarm.bzz.link. This functionality is available with all of the five products, which offer different levels of control and ease of use, Attila concluded.
Fairdrive is going mainnet this year with a host of features
Following Attila’s presentation, the mic passed on to Angela Vitzthum, Fairdrive project lead.
Fairdrive, Swarm’s decentralised storage product, has a big date in front of it. It is poised to go live to mainnet by as early as the end of 2021. The mainnet launch will be accompanied with a vastly improved user experience, more functionality and a cohesive branding, Angela explained.
The new and improved Fairdrive supports .csv file uploads directly to its key-value store, allowing data queries. It also enables functions like file download, delete, search, sort and share with other Fairdrive users functions, she added.
She rounded off her presentation with Fairdrive’s “explore” capabilities. These currently include support for the Dracula markdown editor dapp that allows users to save readme files into Fairdrive. Another great feature are consents, which offer a comprehensive overview of all the data that has been consigned for sharing.
Fair Data Protocol will be key for web3 interoperability
Closely related to Fairdrive is the Fair Data protocol, which the former uses as its base for interacting with other dApps. As explained by the following presenter, Viktor Toth, the protocol development goal is to connect existing decentralised storage technologies, such as Swarm, and dApps that use them. This would bring several benefits, which include those listed in the slide below.

But for dApps to truly be able to utilise each other’s data or aggregate it, we’ll need a consensus on data structures, Viktor explained. This will be achieved through the six-milestone roadmap presented in the picture below. The first five milestones will create a fully functional ecosystem on Swarm, while the sixth milestone will enable integration with systems beyond Swarm, Viktor concluded.
Proposals for the Fair Data protocol can already be submitted here.

The Great Data Upload and Gitcoin bounties
The following part belonged to Črt Ahlin, where he presented the Great Data Upload (GDU) initiative. The GDU is about depositing all of humanity’s data on a self-sovereign decentralised storage network. This would liberate the data from the grips of walled gardens and data silos, he explained.
“We have to start to liberate the data with availability, putting the data into decentralised storage. Fair Data Society can provide gateways to Swarm and FairOS to interested contributors. These gateways can be used to contribute public data sets,” he added. To truly create the GDU, we also need better data discoverability. That could be jump started with a public data directory on decentralised storage, grown by the community and made available for indexing.
For the final part of his presentation, Črt announced new Gitcoin bounties for those that want to increase data availability and discoverability.
The new “Pura Vida” grant program is live
As the event leaned towards the final part, four presentations were left. The ball was now with Swarm’s Grants program lead, Tomaž Voglar who announced an expanded grants program, the new “Pura Vida” grant wave. Pura Vida was conceived as an answer to an increasing community interest to build on Swarm. The process is live and you can already submit your project application.
Apply for the Honeycomb accelerator
Following Tomaž’s presentation was Robert de Groot who presented Swarm’s latest addition, Honeycomb. Honeycomb is a startup accelerator that will offer a 10-week course to aspiring projects, helping them to prepare to go to market. The first class will start on 1st April 2022.
The course is available to those either building a project on Swarm or building their own thing and who have a viable proof-of-concept they wish to validate. Early selection will start on 18th January 2022, so don’t hesitate to sign up!

“We Are Millions“ hackathon in March 2022
The best was saved for last with Mina Špiler, Swarm’s cultural ambassador and events manager announcing the second Fair Data Society hackathon titled “We Are Millions”. Running for a whole three weeks, the hackathon will start on 1st March and end on 21st March 2022. “We are preparing a playground for artists, developers, gamers, crypto and non-crypto people that share the values of Fair Data Society,” Mina added.
It will be a chance for the attendees to meet, connect, interact, collaborate, inspire each other or just hang out. It will be a hackathon not quite like anything else in crypto, so keep following Swarm’s channels to stay in the know.
An amazing year behind and an even more awesome one in front
The last spot on the roster was reserved for Swarm Foundation’s director, Gregor Žavcer. In his recap of the year he touched on some of the proud moments for Swarm:
- A testnet launch with 450,000 nodes
- The token launch, followed by public fundraising
- The mainnet launch
- Four major Bee client updates
- Exceptional wave of grantees, such as Dapplets, Etherna, Waggle, Envelop and Nectar
These are just some of the highlights that 2021 was full of. Looking to the future, according to Gregor the coming year will bring new support structures for Swarm’s ecosystem and you can expect many new use cases, dApps and innovation.
Gregor finished his talk and the official part of the event with the following statement: “It is a year where upgraded network incentives will enable emergence of first decentralised service networks. We can expect purpose-driven communities to be started on Swarm, extending Swarm with DAOs and similar structures. It will hopefully also be a year when we liberate data. It is the year of Swarm, DAOs and the metaverse”…
Discussions about Swarm can be found on Reddit.
All tech support and other channels have moved to Discord!
Please feel free to reach out via info@ethswarm.org
Join the newsletter! .